Sommaire
- Comment simplifier son audit SEO grâce à SE Ranking ?
- Configurer son projet avant de lancer l’audit
- Comment bien lancer et suivre l’audit SEO ?
- Lire et comprendre les résultats de l’audit
- Comment corriger et optimiser son site après l’audit ?
- Suivre les évolutions et planifier les audits réguliers
- Quels sont les avantages et limites de SE Ranking pour les audits SEO ?
- De quelle façon pouvez-vous maximiser l’efficacité de vos audits SEO ?
- De l’analyse à la performance
- FAQ - Comment faire un audit SEO avec SE Ranking
Comment réaliser un audit SEO efficace avec SE Ranking ?
SE Ranking est l’un des outils les plus complets pour réaliser un audit SEO précis et efficace. Grâce à son interface intuitive, il permet d’analyser rapidement la santé d’un site, de détecter les erreurs techniques et d’optimiser la performance globale. De la configuration du projet à l’interprétation des résultats, découvrez comment utiliser SE Ranking pour améliorer la visibilité et la stratégie SEO de votre site web.
Sommaire
- Comment simplifier son audit SEO grâce à SE Ranking ?
- Configurer son projet avant de lancer l’audit
- Comment bien lancer et suivre l’audit SEO ?
- Lire et comprendre les résultats de l’audit
- Comment corriger et optimiser son site après l’audit ?
- Suivre les évolutions et planifier les audits réguliers
- Quels sont les avantages et limites de SE Ranking pour les audits SEO ?
- De quelle façon pouvez-vous maximiser l’efficacité de vos audits SEO ?
- De l’analyse à la performance
- FAQ - Comment faire un audit SEO avec SE Ranking
Comment simplifier son audit SEO grâce à SE Ranking ?
Un outil complet pour gagner du temps et de la précision
Réaliser un audit SEO n’a jamais été aussi simple qu’avec SE Ranking. Cet outil tout-en-un permet d’analyser la santé complète d’un site web, d’identifier les erreurs techniques et d’obtenir des recommandations concrètes pour améliorer ses performances.
Contrairement à d’autres plateformes plus complexes, SE Ranking se distingue par une interface claire, des rapports intuitifs et une grande précision dans la détection des problèmes SEO.
Un guide pas à pas pour exploiter tout le potentiel de l’outil
Dans cet article, nous allons voir comment utiliser SE Ranking pour mener un audit SEO efficace, du paramétrage initial à l’interprétation des résultats, tout en adoptant les meilleures pratiques pour tirer le meilleur parti de la plateforme.
Configurer son projet avant de lancer l’audit
Créer un projet sur SE Ranking
La première étape consiste à créer un projet. C’est le point de départ de toutes les analyses. Une fois connecté à votre compte, cliquez sur « Ajouter un projet », entrez l’URL complète de votre site, choisissez le pays cible et attribuez un nom au projet.
Pour enrichir les résultats, connectez Google Analytics et Search Console : cela permettra à SE Ranking d’exploiter des données comportementales et de trafic réelles.
Personnaliser les paramètres de crawl
Avant de lancer l’audit, ajustez les réglages du crawl. Vous pouvez définir la profondeur d’analyse, activer le rendu JavaScript si votre site charge du contenu dynamique, et exclure certaines sections comme le panier ou les pages d’administration.
Il est également possible de planifier des audits automatiques : un atout considérable pour suivre régulièrement l’évolution du référencement sans intervention manuelle.
Comment bien lancer et suivre l’audit SEO ?
Lancer le scan complet du site
Une fois votre projet configuré, cliquez sur « Analyser maintenant ». SE Ranking va explorer toutes les pages accessibles de votre site, détecter les erreurs et compiler un rapport complet.
Selon la taille du site, l’analyse peut durer de quelques minutes à plusieurs heures. L’outil examine alors les redirections, les balises meta, la structure Hn, les fichiers sitemap et robots.txt, la vitesse de chargement, ainsi que la compatibilité mobile.
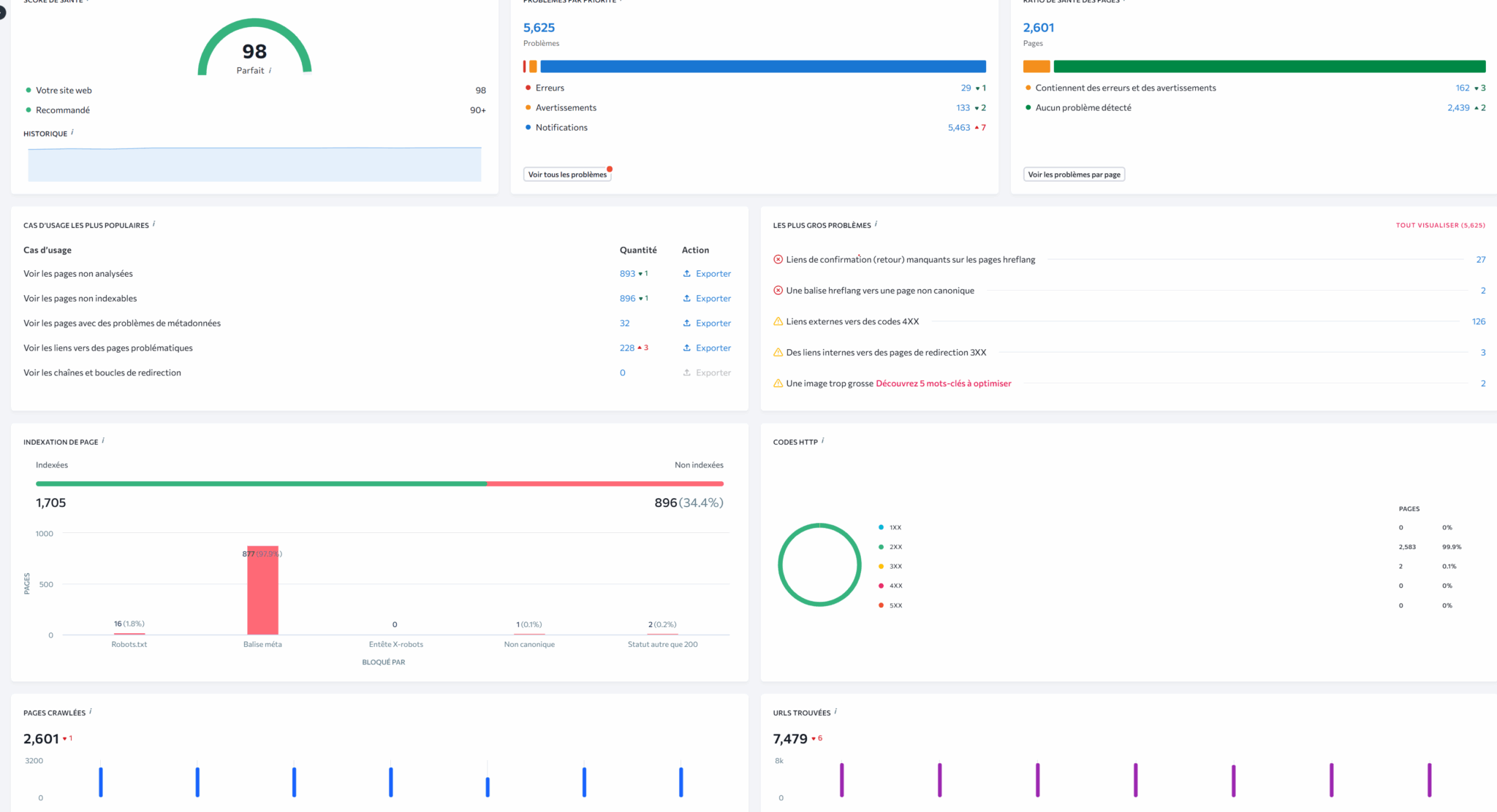
Comprendre le Health Score
À la fin du scan, SE Ranking attribue un Health Score, un indicateur global sur 100 représentant la santé SEO du site. Un score supérieur à 85 % indique un site bien optimisé, tandis qu’un score inférieur à 60 % signale des problèmes techniques majeurs.
Ce score offre une première lecture rapide de la situation avant d’entrer dans le détail du rapport.
Lire et comprendre les résultats de l’audit
Des rapports clairs et hiérarchisés
SE Ranking se démarque par la clarté de ses rapports. Les erreurs détectées sont classées en trois catégories : critiques, modérées et mineures. Chaque problème est accompagné d’une explication et d’une solution concrète, avec un lien direct vers la page concernée.
Les sections clés du rapport
Le rapport se divise en plusieurs onglets :
La section « Problèmes techniques » met en avant les erreurs d’indexation, les liens cassés et les redirections incorrectes.
« Balises et contenu » analyse la présence et la qualité des titles, meta descriptions et balises Hn.
« Images » vérifie les formats, la taille et les balises ALT.
« Performances » s’appuie sur les Core Web Vitals (LCP, CLS, INP) pour évaluer la vitesse et la stabilité visuelle.
Enfin, « Liens internes et externes » ainsi que « Sécurité » complètent le diagnostic global.
Comment corriger et optimiser son site après l’audit ?
Prioriser les erreurs critiques
Une fois l’audit terminé, la première action consiste à traiter les erreurs critiques. Ce sont elles qui bloquent l’indexation ou dégradent fortement l’expérience utilisateur : pages 404, redirections en boucle, balises title manquantes ou meta descriptions absentes.
Corriger ces éléments améliore rapidement la performance et la visibilité du site.
Optimiser le contenu et la structure
Après les aspects techniques, il faut s’attaquer au contenu. SE Ranking identifie les titres dupliqués, les textes trop courts ou les pages dont la densité de mots-clés est insuffisante.
Ces données permettent de retravailler la structure des pages, la cohérence des balises et la pertinence du contenu vis-à-vis des intentions de recherche.
Améliorer les performances et le maillage interne
Si le rapport met en évidence une lenteur du site, optimisez les images, activez la mise en cache et simplifiez le code.
Le module “Liens internes” vous aide aussi à repérer les pages orphelines et à renforcer la structure du site en reliant les contenus stratégiques entre eux.
Suivre les évolutions et planifier les audits réguliers
Comparer les résultats dans le temps
SE Ranking ne se limite pas à un audit ponctuel. Il conserve l’historique de chaque scan, ce qui permet de suivre la progression de votre site. Vous pouvez comparer deux rapports pour visualiser l’impact de vos optimisations et vérifier si votre score de santé s’améliore.
Programmer des audits automatiques
L’un des atouts majeurs de SE Ranking est la possibilité d’automatiser les audits. Vous pouvez planifier un contrôle hebdomadaire ou mensuel et recevoir un rapport directement par e-mail.
Cette approche proactive permet d’anticiper les problèmes avant qu’ils n’affectent vos performances SEO.
Quels sont les avantages et limites de SE Ranking pour les audits SEO ?
Une solution accessible et performante
SE Ranking offre un excellent compromis entre puissance, précision et simplicité. Son interface fluide et ses rapports clairs facilitent la prise en main, même pour les utilisateurs non techniques. Le Health Score et les recommandations contextualisées rendent l’analyse beaucoup plus concrète que sur d’autres outils.
Des limites à connaître
La base de données de backlinks reste moins étendue que celle d’outils comme Ahrefs. De plus, les audits de très grands sites peuvent prendre du temps, surtout lorsque le rendu JavaScript est activé. Enfin, certaines fonctionnalités avancées — comme les API ou les automatisations complètes — nécessitent un abonnement supérieur.

De quelle façon pouvez-vous maximiser l’efficacité de vos audits SEO ?
Adopter une démarche structurée et régulière
Pour tirer le meilleur parti de SE Ranking, l’audit doit s’inscrire dans une routine. Planifiez-le régulièrement, analysez chaque rapport avec attention et corrigez les problèmes les plus impactants avant de passer à des optimisations secondaires.
L’audit SEO est un travail de fond : mieux vaut corriger 10 erreurs critiques que 50 détails mineurs.
Croiser les données avec d’autres outils
Associer SE Ranking à Google Analytics et à la Search Console permet d’obtenir une vision plus complète. Vous pourrez ainsi relier les données techniques aux comportements réels des utilisateurs et mesurer l’impact concret de vos actions SEO sur le trafic et les conversions.
De l’analyse à la performance
SE Ranking, un partenaire stratégique du référencement
SE Ranking n’est pas qu’un simple outil d’audit, c’est une véritable plateforme de pilotage SEO. En quelques clics, vous obtenez une vue d’ensemble de votre site, des priorités claires et des recommandations exploitables.
Son approche structurée, son interface accessible et ses rapports personnalisables en font un allié précieux pour les professionnels du référencement.
L’audit SEO continu, clé de la réussite digitale
Un audit réussi ne s’arrête pas à la correction des erreurs : il ouvre la voie à une optimisation continue. En utilisant SE Ranking de façon régulière, vous construisez un site plus rapide, plus visible et plus solide dans la durée.
C’est cette constance qui transforme un simple diagnostic en un véritable levier de croissance digitale.
FAQ – Comment faire un audit SEO avec SE Ranking
Comment lancer un audit SEO avec SE Ranking ?
Il suffit de créer un projet en entrant l’URL de votre site, puis de cliquer sur « Audit du site » → « Analyser maintenant ».
L’outil scanne automatiquement toutes les pages accessibles et génère un rapport complet indiquant le score de santé SEO, les erreurs détectées et les recommandations à appliquer.
Que permet d’analyser un audit SEO sur SE Ranking ?
SE Ranking examine les aspects techniques, le contenu, la vitesse, les liens internes et externes, ainsi que la compatibilité mobile.
Il met en évidence les erreurs critiques, les avertissements et les points d’amélioration pour optimiser la visibilité et la performance globale du site.
Comment interpréter les résultats de l’audit ?
Les résultats sont triés par gravité : erreurs critiques, avertissements et recommandations mineures.
Chaque problème est accompagné d’une explication et d’une solution.
Le Health Score donne une vue d’ensemble claire de la santé SEO du site, ce qui facilite la priorisation des actions correctives.
Peut-on automatiser les audits SEO avec SE Ranking ?
Oui. SE Ranking permet de programmer des audits automatiques à intervalles réguliers (hebdomadaires ou mensuels).
C’est idéal pour suivre la progression du site et détecter rapidement toute anomalie sans relancer manuellement chaque analyse.
Quels sont les principaux avantages de SE Ranking pour un audit SEO ?
SE Ranking allie simplicité, précision et rapport qualité-prix.
Son interface intuitive, ses rapports clairs et ses recommandations actionnables en font un outil accessible à tous, du débutant à l’expert.
C’est une solution efficace pour auditer, corriger et suivre la performance SEO d’un site dans le temps.
Pourquoi choisir SE Ranking plutôt qu’un autre outil SEO ?
SE Ranking allie simplicité, précision et rapport qualité-prix.
Son interface intuitive, ses rapports clairs et ses recommandations actionnables en font un outil accessible à tous, du débutant à l’expert.
C’est une solution efficace pour auditer, corriger et suivre la performance SEO d’un site dans le temp
📊 Poursuivez votre lecture sur SE Ranking
Vous souhaitez aller plus loin dans la maîtrise de SE Ranking ? Découvrez nos autres articles dédiés à cet outil SEO complet :
- SE Ranking : l’outil de suivi de position SEO à la fois précis, fiable et stratégique
- SE Ranking : outil polyvalent et efficace pour les référenceurs ?
- SE Ranking : comprendre et utiliser le dashboard
- Top 10 des fonctionnalités incontournables sur SE Ranking
- Pourquoi préparer un plan marketing avec SE Ranking ?
- Comment réaliser un audit SEO efficace avec SE Ranking ?
- Connecter SE Ranking à Google Search Console : pourquoi et comment ?
👉 Retrouvez tous nos tutoriels et guides dans la catégorie Référencement naturel.